Hosted GitOps integration

Connect with our Hosted GitOps to leverage Managed Argo CD

Integrate Codefresh pipelines with Hosted GitOps for deployments powered by managed Argo CD.

Codefresh Hosted GitOps includes a dedicated report image step that both reports and enriches deployed images. Add the report image step in your Codefresh CI pipeline and reference integrations with issue-tracking and container registry tools for Codefresh to retrieve and enrich image information.

For a brief overview of what you get with Codefresh Hosted GitOps, read the next section.

For information on how to connect to Hosted GitOps, see CI integration with Codefresh pipelines.

Hosted GitOps features

Hosted and hybrid runtimes

Codefresh Hosted GitOps is based on a hosted environemt, with the runtime hosted and managed by Codefresh.

After the three-step process of provisioning your hosted runtime, Codefresh handles administration and maintenance of the hosted runtime, including version and security updates.

Provisioning a Hosted GitOps runtime

Provisioning a Hosted GitOps runtime

Dashboards for visibility and traceability

A set of dashboards provide visibility into all aspects of deployment:

  • The GitOps Dashboard in the Home Dashboard presents enterprise-wide deployment highlights across runtimes and clusters.
    Get insights into important KPIs and deployments, all in the same location. View status of runtimes and managed clusters, deployments, failed deployments with rollbacks, most active applications. Use filters to narrow the scope to focus on anything specific.

GitOps Dashboard

GitOps Dashboard
  • The GitOps Apps dashboard displays applications, also across runtimes and clusters, from which you can select individual applications for further analysis.
    Individual application information is grouped by current and historical deployments, enriched with Argo, Jira, and Git details, including rollout visualizations for ongoing deployments, and an interactive tree view of application resources.

GitOps Apps dashboard

GitOps Apps dashboard
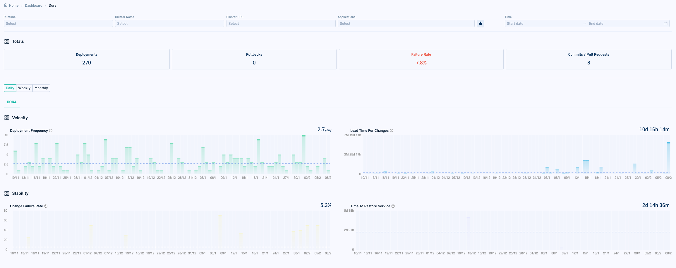
  • The DORA metrics dashboard in Codefresh helps quantify DevOps performance. Apart from the metrics themselves, the DORA dashboard in Codefresh has several unique features to pinpoint just which applications or runtimes are contributing to problematic metrics.

DORA Metrics dashboard

DORA Metrics dashboard

Application management

Manage the application lifecycle in the Codefresh UI, from creating, editing, and deleting applications, to quick manual sync when needed.

Third-party integrations for image enrichment

Add integrations to issue-tracking tools such as Jira, and container-registries such as Docker Hub, JFrog and more, to enrich images.

Integrations in Hosted GitOps

Integrations in Hosted GitOps

Hosted vs. hybrid environments

The table below highlights the main differences between hosted and hybrid environments.

Functionality Feature Hosted Hybrid
Runtime Installation Provisioned by Codefresh Provisioned by customer
  Runtime cluster Managed by Codefresh Managed by customer
  Number per account Only one runtime Multiple runtimes
  Upgrade Managed by Codefresh Managed by customer
  External cluster Managed by customer Managed by customer
  Uninstall Managed by customer Managed by customer
Argo CD   Codefresh cluster Customer cluster
CI Ops Delivery Pipelines Not supported Supported
  Workflows Not supported Supported
  Workflow Templates Not supported Supported
CD Ops Applications Supported Supported
  Image enrichment Supported Supported
  Rollouts Supported Supported
Integrations   Supported Supported
Dashboards Home Analytics Hosted runtime and deployments Runtimes, deployments, Delivery Pipelines
  DORA metrics Supported Supported
  Applications Supported Supported

CI integrations with GitOps