About applications in GitOps

Unique features for Argo CD applications in Codefresh GitOps

Codefresh GitOps applications

In Codefresh GitOps, applications define infrastructure and services declaratively in Git repositories. These configurations ensure that your system’s desired state is always versioned, auditable, and recoverable in case of failure.

Argo CD applications

In Argo CD, an application is a core concept, representing a logical grouping of Kubernetes manifests. These manifests define what resources to deploy, where to deploy them, and how to synchronize the live state on the cluster with the desired state in Git.
Argo CD automates synchronization, ensuring deployments remain consistent and preventing configuration drift through Git as the single source of truth.

NOTE
All applications in Codefresh GitOps are Argo CD applications. The terms Argo CD application and application are used interchangeably in the documentation.

Argo CD applications in Codefresh GitOps

Codefresh GitOps integrates natively with Argo CD, allowing you to create, configure, and manage GitOps-compliant applications directly within the platform.

Codefresh automates:

  • Generating application manifests
  • Committing them to Git
  • Synchronizing them with Kubernetes clusters
Seamless visibility across Argo CD applications

When you install the GitOps Runtime and connect your clusters, all Argo CD applications—across all clusters and namespaces—are automatically displayed in the GitOps Apps dashboard. No manual action is required. This centralized view provides unparalleled visibility, simplifying monitoring, troubleshooting, and scaling deployments.

Argo CD application types in Codefresh GitOps

Codefresh supports multiple types of Argo CD applications, ensuring visibility and management for each.
The level of support varies based on application type:

  • Standard Argo CD applications: Full lifecyle support: Create, configure, manage, promote, and monitor deployments.
  • ApplicationSets: View and monitor resources and configuration, with with insights into deployment status.
  • Multi-source applications: View and monitor resources and configuration.

Argo CD applications in Codefresh GitOps

Argo CD applications in Codefresh GitOps

GitOps Apps dashboard

The GitOps Apps dashboard provides a centralized view of all Argo CD applications across clusters and namespaces. This visibility simplifies monitoring, troubleshooting, and scaling deployments.

GitOps Apps dashboard

GitOps Apps dashboard

From the GitOps Apps dashboard, you can:

  • Create new Argo CD applications
  • Manage application configurations
  • Monitor application resources
  • View application deployment history
  • Roll back application releases

See GitOps Apps dashboard.

Codefresh GitOps features for integrating applications

Environments and Argo CD applications

Environments represent stages in your software delivery cycle, such as testing, staging, or production.

Environments in Codefresh GitOps

Environments in Codefresh GitOps

Associating applications with environments provides:

  • Clear visibility into which applications are deployed in which environment
  • A structured progression for applications throughout development

See About environments.

Products and Argo CD applications

Products group related applications, providing context and making it easier to manage and deploy them as cohesive units..

Products in Codefresh GitOps

Products in Codefresh GitOps

With products in Codefresh GitOps, you get:

  • A unified view of product deployments across environments
  • Insights into commits, contributors, and deployed features
  • The ability to coordinate promotions across multiple applications

See About products.

Promotions and Argo CD applications

Codefresh GitOps simplifies promotions, enabling controlled deployments across environments with minimal effort.

Promotions in Codefresh GitOps

Promotions in Codefresh GitOps

With promotions in Codefresh GitOps, you can:

  • Select different methods to promote applications, from manual drag-and-drop to predefined automated Promotion Flows
  • Coordinate promotions across multiple applications within a product
  • Promote changes across multiple environments

See About promotions.

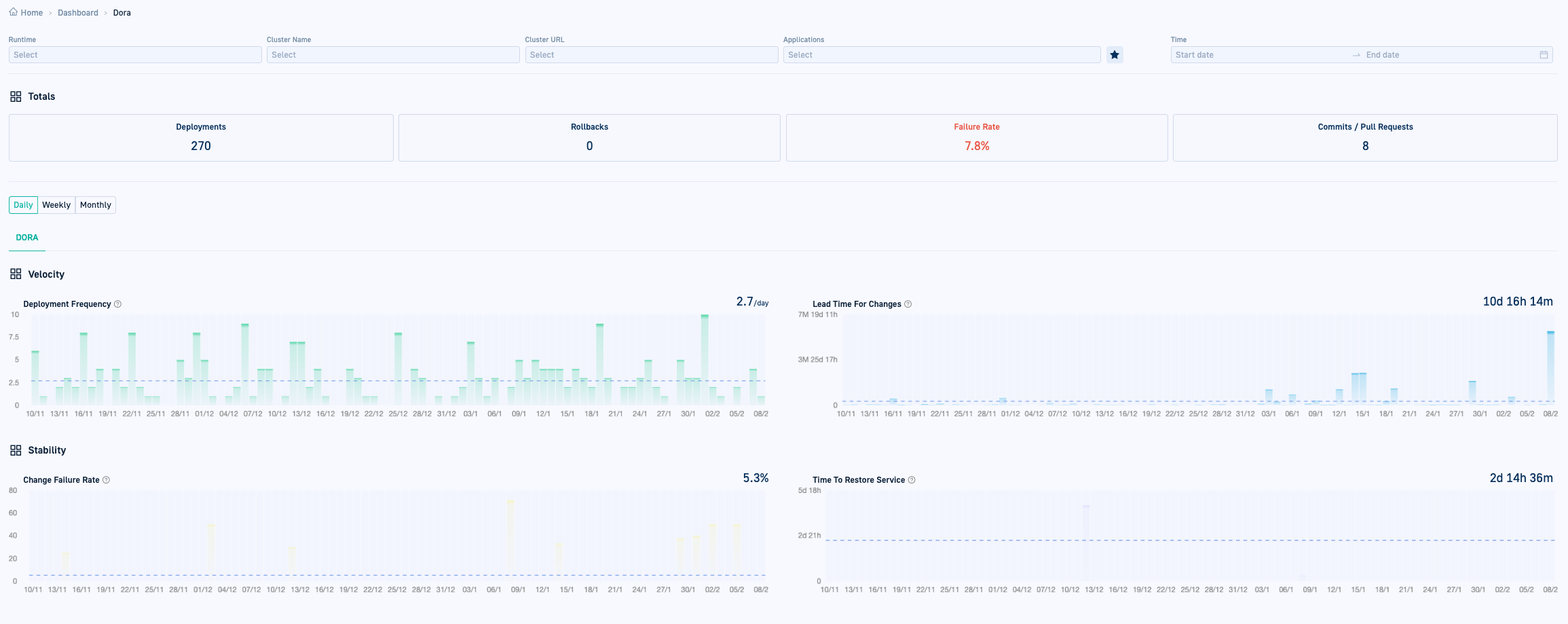
DORA for DevOps metrics

The Product and Environment dashboards provide enterprise-wide visibility into your applications in the context of their current deployment.
The DORA dashboard tracks key DevOps performance metrics like lead time for changes and deployment frequency.

DORA metrics dashboard

DORA metrics dashboard

See DORA metrics.

Getting started with applications

Creating Argo CD applications
Monitoring Argo CD applications
Managing Argo CD applications